
+ Strategy Diversity
+ Scheduling versatility
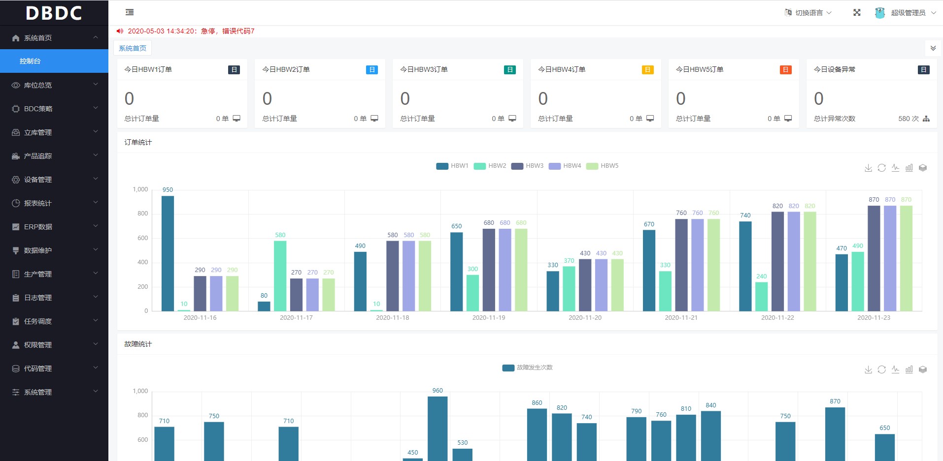
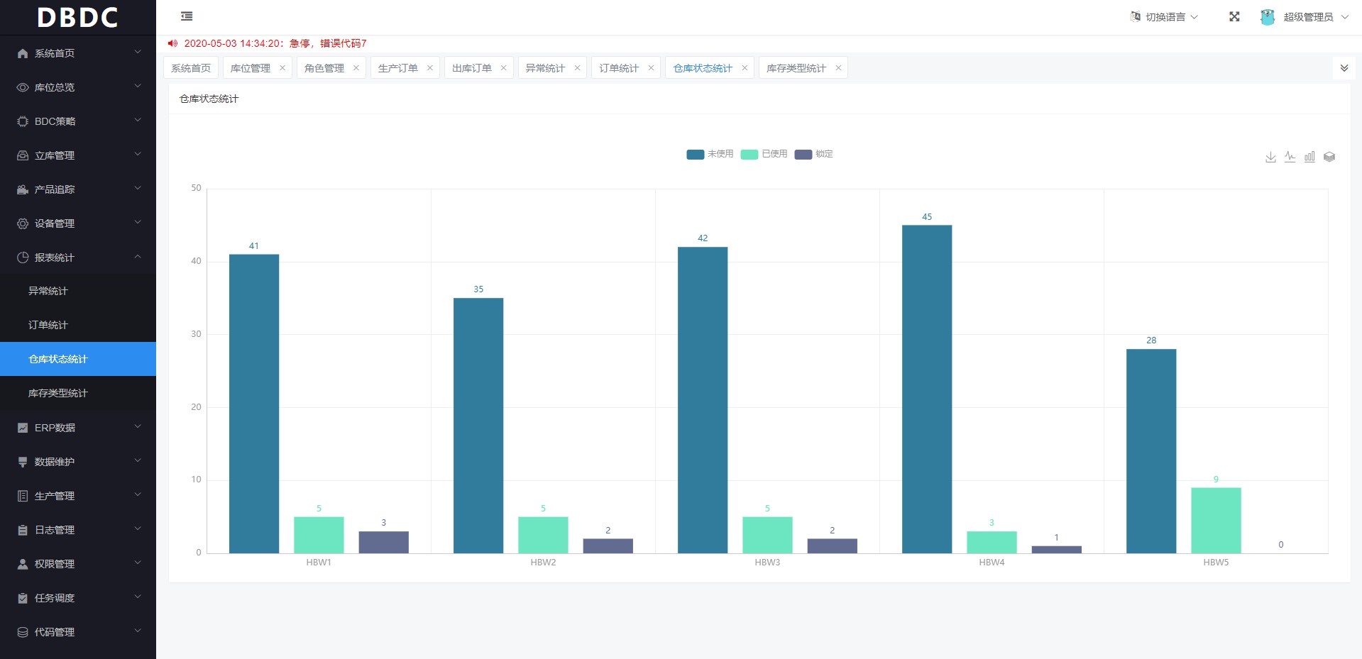
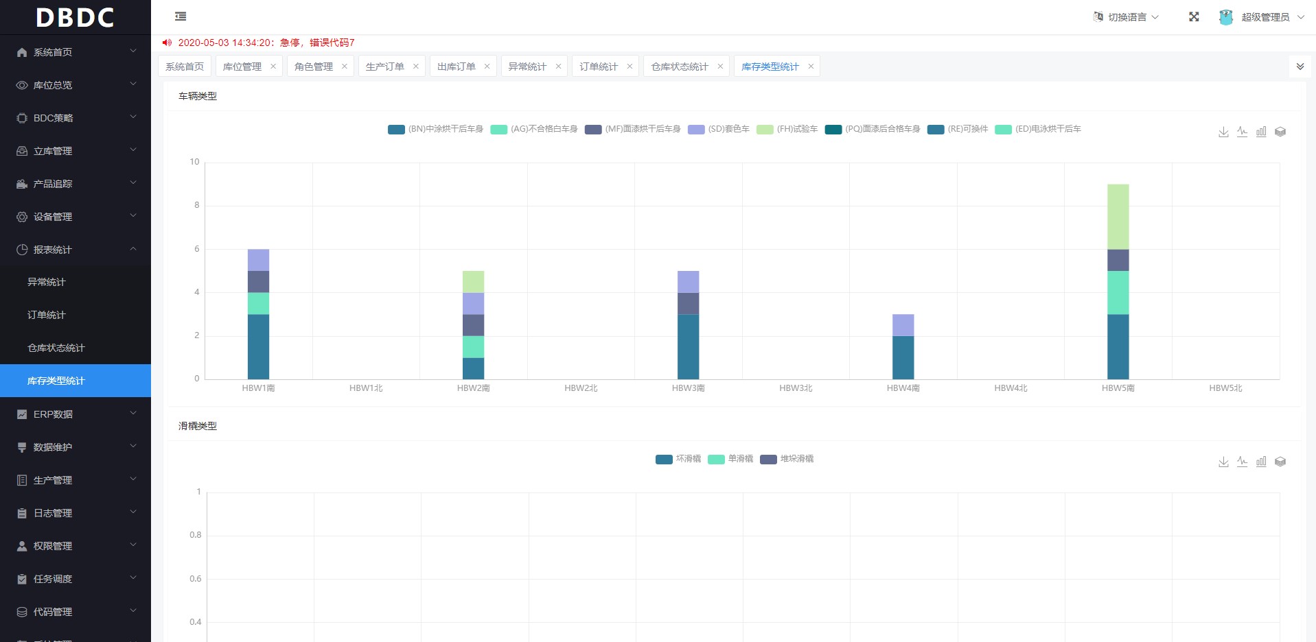
+ Storage visualization and control
+ Effective capacity and resource utilization




Robust and reliable industrial quality
- IP40 sealed protection against dust, dirt and debris
- Excellent electromagnetic/radiation/electrostatic protection, zero packet loss under strong electromagnetic interference
- Working temperature: -40~75°C; wide working voltage: 24DC (12~48VDC), redundant power supply, adapt to harsh industrial scenarios
- Sturdy metal shell, with anti-corrosion, weathering, anti-oxidation characteristics, strong anti-vibration, anti-impact characteristics, to meet the harsh environment of power stations, transportation, industrial control and other failure-free reliable operation of harsh demand
- Support industrial DIN rail mounting, optional wall mounting kit to meet the deployment needs of different scenarios
- Light weight, low power consumption, small size design, to meet the weight, power consumption, size sensitive scenarios of application needs
- Support industrial DIN rail mounting, optional wall mount kit to meet the deployment needs of different scenarios
- Light weight, low power consumption, small size design, to meet the application requirements of weight, power consumption, size sensitive scenarios
- Excellent electromagnetic/radiation/electrostatic protection, zero packet loss under strong electromagnetic interference
- Operating temperature: -40~75°C; wide working voltage: 24DC (12~48VDC), redundant power supply, adapt to harsh industrial scenarios
- Sturdy metal shell, with anti-corrosion, weathering, anti-oxidation characteristics, strong anti-vibration, anti-impact characteristics, to meet the harsh environment of power stations, transportation, industrial control and other failure-free reliable operation of harsh demand
- Light weight, low power consumption and small size design to meet the application requirements of weight, power consumption and size sensitive scenarios
- Excellent electromagnetic/radiation/electrostatic protection, zero packet loss under strong electromagnetic interference
- Operating temperature: -40~75°C; wide working voltage: 24DC (12~48VDC), redundant power supply, adapt to harsh industrial scenarios